trinityamps.com

Trinity Amps Guitar Amp Forum
It is currently Sun Nov 23, 2025 3:04 am

All times are UTC - 5 hours [ DST ]




Post new topic Reply to topic  [ 37 posts ]  Go to page 1, 2  Next
Author Message
 Post subject: Plexi Tone Knob Issue
PostPosted: Sat Mar 14, 2020 4:11 pm 
Offline
Friend
Friend

Joined: Sat Feb 15, 2020 3:26 pm
Posts: 12
Hello,

I built the Plexi V6 kit amp and it works! Mostly. The TMB side seems to work perfectly but the Normal side Tone knob doesn't do anything. I get signal and volume works but spinning the tone knob doesn't do anything. I checked the resistance of the pot and the pot itself seems to be fine. My solder joints look ok after double checking. When the amp is on and all connected up, I think the voltages are lower than they should be on the board after the tone knob. The left side of the board has correct voltages and the very right side has correct voltages.

Edit:
Using this layout
https://www.trinityamps.com/docs/18Watt ... ayout7.pdf

Thanks!


Last edited by cuberdude on Mon Mar 16, 2020 12:58 am, edited 1 time in total.

Top
 Profile  
 
PostPosted: Sun Mar 15, 2020 3:55 am 
Offline
Expert
Expert

Joined: Sat Dec 04, 2010 3:42 pm
Posts: 519
Location: Qualicum Beach, BC
Hi. Welcome to the forum.

Sounds like the amp pretty much works. It shouldn't be too hard to get the normal tone control working.

Check that the two capacitors that go from the tone control to the volume control are the correct values and double-check all the connections in that area and to the board. Also make sure nothing is accidentally shorted to ground.

It might help if you post a few pictures of the chassis and the wiring.


Top
 Profile  
 
PostPosted: Sun Mar 15, 2020 2:54 pm 
Offline
Friend
Friend

Joined: Sat Feb 15, 2020 3:26 pm
Posts: 12
Thank you!
Here are two pictures of the amp.
The closeup pic is of the normal side. The red is some heatshrink helping protect the capacitors. The right capacitor looks like it's touching but it's actually lifted up and out away a bit.


Attachments:
20200315_113109.jpg
20200315_113109.jpg [ 3.08 MiB | Viewed 22411 times ]
20200315_114535.jpg
20200315_114535.jpg [ 3.71 MiB | Viewed 22411 times ]
Top
 Profile  
 
PostPosted: Sun Mar 15, 2020 10:59 pm 
Offline
Experienced
Experienced

Joined: Wed Sep 12, 2018 5:17 pm
Posts: 374
Location: Shawnee, OK
Which version of the 6V6 Plexi? Vanilla or Super Lead?

_________________
"The only problem with being retired is you never get a day off"


Top
 Profile  
 
PostPosted: Sun Mar 15, 2020 11:08 pm 
Offline
Experienced
Experienced

Joined: Wed Sep 12, 2018 5:17 pm
Posts: 374
Location: Shawnee, OK
Check the layout on the 500 pf cap(s) connection, they look wrong compared to the layout?? To me anyway, but then I'm looking at a pic and comparing it to a drawing :bugeye:

_________________
"The only problem with being retired is you never get a day off"


Top
 Profile  
 
PostPosted: Sun Mar 15, 2020 11:20 pm 
Offline
Experienced
Experienced

Joined: Wed Sep 12, 2018 5:17 pm
Posts: 374
Location: Shawnee, OK
Oops, I'm wrong. But there seems to be a thin wire running between the center and right side lug on the volume control in you closeup shot of two pots, you can see it when you click on the picture and enlarge it. Maybe?

EDIT: Thought it might be shorting something. And listen to Mitch, he has lots of knowledge :thumbsup: Also, post the solution :!:

_________________
"The only problem with being retired is you never get a day off"


Last edited by Hankules on Mon Mar 16, 2020 4:02 pm, edited 2 times in total.

Top
 Profile  
 
PostPosted: Mon Mar 16, 2020 12:28 am 
Offline
Friend
Friend

Joined: Sat Feb 15, 2020 3:26 pm
Posts: 12
Thanks!
I went back and looked closer at the pots and blew some air on them and it moved. Most likely a small hair or something since it's not on there anymore like the pic now


Top
 Profile  
 
PostPosted: Mon Mar 16, 2020 2:02 am 
Offline
Expert
Expert

Joined: Sat Dec 04, 2010 3:42 pm
Posts: 519
Location: Qualicum Beach, BC
I was wondering about that object between the terminals on the volume control, too. Sounds like that wasn't the problem, though.

The wiring looks correct. And you say you checked the pot itself and it's good. Can you see the resistance changing if you measure between the center terminal and each of the outer terminals as you rotate the shaft? And you see about 500k measuring across the two outer terminals? You might have to disconnect the wires and capacitors from the pot to get a true reading.

Other than that, keep checking the wiring for anything that might be open or causing a short, under the board, too.


Top
 Profile  
 
PostPosted: Mon Mar 16, 2020 4:54 pm 
Offline
Friend
Friend

Joined: Sat Feb 15, 2020 3:26 pm
Posts: 12
Yes, I can see the resistance to be around 510kOhm.
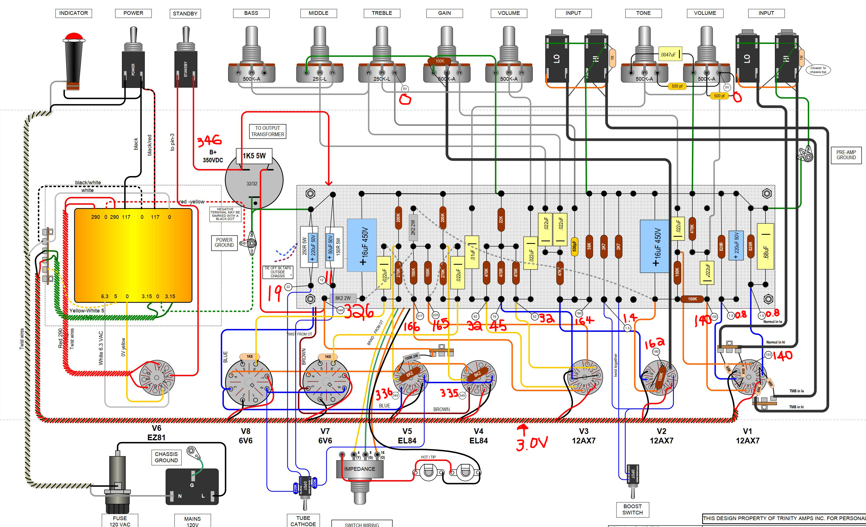
I took volt measurements from places where they were given on the diagram.
Maybe this can help solve the problem?
The area around V3 seems a bit wonky and I'm not sure why.


Attachments:
volts measured.png
volts measured.png [ 3.06 MiB | Viewed 22391 times ]
Top
 Profile  
 
PostPosted: Mon Mar 16, 2020 7:06 pm 
Offline
Expert
Expert

Joined: Sat Dec 04, 2010 3:42 pm
Posts: 519
Location: Qualicum Beach, BC
Does the 8.2k resistor at the lower left of the board measure OK, and does it have good connections to the turrets and the two 100k resistors and the 2,2k resistor it feeds?

Also try swapping in a different 12AX7 for V3 and see if that makes any difference in your voltage measurements.

V3 being wonky would affect both channels, though.


Top
 Profile  
 
PostPosted: Mon Mar 16, 2020 7:23 pm 
Offline
Experienced
Experienced

Joined: Wed Sep 12, 2018 5:17 pm
Posts: 374
Location: Shawnee, OK
+/- 10 to 20% on voltages should be OK. Any thing higher/ lower than that seems worth a look at, though. Voltages on grid, plate and cathode pins for V3 seem pretty low. Might need to reflow the solder at those turrets. Hopefully Mitch will chime in, as I said, he's got "the Knowledge".

_________________
"The only problem with being retired is you never get a day off"


Top
 Profile  
 
PostPosted: Mon Mar 16, 2020 7:25 pm 
Offline
Experienced
Experienced

Joined: Wed Sep 12, 2018 5:17 pm
Posts: 374
Location: Shawnee, OK
Oops, he beat me to it :bugeye:

_________________
"The only problem with being retired is you never get a day off"


Top
 Profile  
 
PostPosted: Mon Mar 16, 2020 8:05 pm 
Offline
Friend
Friend

Joined: Sat Feb 15, 2020 3:26 pm
Posts: 12
Thanks!
Ok, I swapped V3 tube for another. Similar voltage readings. 8k2 resistor measures 326V where it connects on the left. I reflowed the two spots where it has the jumper just in case. It seems like the normal tone knob kinda works now where I think I hear a difference spinning it but now volume drops out sometimes for a split second. But only the normal channel.
I guess time to double check and reflow the normal channel input/preamp side?
But would that still be the reason behind the low voltage issues near V3?

Edit:
Reflowed a couple spots and now it's back to how it was. Tone knob does nothing but the volume drop issue is fixed.


Top
 Profile  
 
PostPosted: Wed Mar 18, 2020 1:59 am 
Offline
Expert
Expert

Joined: Sat Dec 04, 2010 3:42 pm
Posts: 519
Location: Qualicum Beach, BC
Problems that come and go are usually caused by bad solder connections. Try probing the parts and wires with a chopstick or a similar wooden stick and see if you can get the tone control to work.

We use chopsticks because they are long, thin and insulated so you can probe around without getting your hand too close. Don't use a pencil because the graphite inside can conduct electricity. Notice I said "hand" not "hands" because one hand should always be in your pocket anytime you are probing in a live chassis with high voltage. That way your heart won't be in the middle of the path in case you accidentally slip and get a shock.

That's the standard advice anyway. I'm not speaking from personal experience!

The voltages at V2 and V1 aren't bad so the connections and resistors in the B+ chain seem to be OK. V3 is low, though. Not low enough to keep it from working, but it would be good to see if we can get it higher. We know it's not the tube itself causing it, so check the connections to the two 100k resistors feeding V3's anodes, as well as the 470R and 22k going from the cathodes to ground. Check the connections at the tube socket, too.

As I said earlier, if something isn't right with V3 it would affect both channels, so I think the tone control not working on the Normal channel is a separate problem.


Top
 Profile  
 
PostPosted: Wed Mar 18, 2020 5:57 pm 
Offline
Experienced
Experienced
User avatar

Joined: Wed Aug 26, 2009 11:27 pm
Posts: 273
Location: Ontario
N


Last edited by sazafraz on Fri Mar 27, 2020 7:31 am, edited 1 time in total.

Top
 Profile  
 
PostPosted: Wed Mar 18, 2020 9:42 pm 
Offline
Friend
Friend

Joined: Sat Feb 15, 2020 3:26 pm
Posts: 12
I've managed to get the 100k resistors feeding V3's anodes to 180V. Which is right about at that 20% margin of error if following the schematic's 220V measurement. Still working through the board and reflowing some spots hoping I can raise the cathode side voltages.
I checked the tone caps again and they're pretty well floating and not touching. I'm about ready to just rebuild the pots layout at this point to be truly thorough.
Thank you though!


Top
 Profile  
 
PostPosted: Wed Mar 18, 2020 11:04 pm 
Offline
Experienced
Experienced

Joined: Wed Sep 12, 2018 5:17 pm
Posts: 374
Location: Shawnee, OK
Just a thought triggered by Saz's post. Is it possible where the first 500pf cap's left lead crosses the second one's lead, behind the Volume pot, you melted though the heat shrink insulation and they're touching? Just spitballing here.

_________________
"The only problem with being retired is you never get a day off"


Top
 Profile  
 
PostPosted: Thu Mar 19, 2020 12:10 am 
Offline
Friend
Friend

Joined: Sat Feb 15, 2020 3:26 pm
Posts: 12
Got it working!
Hankules, I did a closer inspection on that heat shrink area and after some partial rebuilding on the pots, the tone knob works now! I think it was something to do with the heat shrink failing on me!
The V3 area is still too low than it should be despite the tone knob fix. If the amp seems like it's working, is there a hazard to not correcting that V3 area?


Top
 Profile  
 
PostPosted: Thu Mar 19, 2020 12:54 am 
Offline
Experienced
Experienced
User avatar

Joined: Wed Aug 26, 2009 11:27 pm
Posts: 273
Location: Ontario
M


Last edited by sazafraz on Fri Mar 27, 2020 7:31 am, edited 1 time in total.

Top
 Profile  
 
PostPosted: Thu Mar 19, 2020 2:09 am 
Offline
Friend
Friend

Joined: Sat Feb 15, 2020 3:26 pm
Posts: 12
Yes, all red. It measures around 2.17 kOhms


Top
 Profile  
 
Display posts from previous:  Sort by  
Post new topic Reply to topic  [ 37 posts ]  Go to page 1, 2  Next

All times are UTC - 5 hours [ DST ]


Who is online

Users browsing this forum: No registered users and 18 guests


You cannot post new topics in this forum
You cannot reply to topics in this forum
You cannot edit your posts in this forum
You cannot delete your posts in this forum
You cannot post attachments in this forum

Search for:
Jump to:  
Powered by phpBB® Forum Software © phpBB Group